AI-Driven Enterprise Quality Control System
This Enterprise Quality Control application, built with IRIS Forge on the IRIS Foundry platform, delivers intelligent, real-time quality assurance across manufacturing operations. By combining live process monitoring, AI-powered anomaly detection, and visual inspection capabilities, the platform identifies defects and process deviations before they impact output. Advanced analytics and centralized reporting provide full traceability and actionable insights, enabling manufacturers to maintain consistent product quality, reduce scrap and rework, and drive continuous process improvement at scale.
Key Features
-
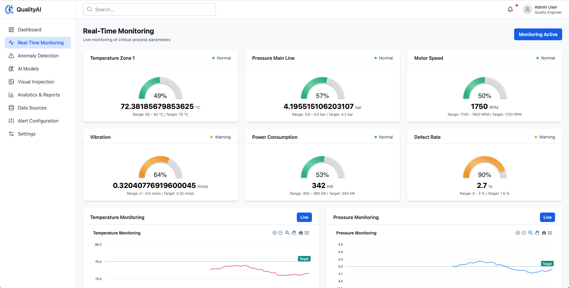
Real-Time Process Monitoring – Continuous tracking of critical production parameters to detect deviations as they occur.
-
AI-Powered Anomaly Detection – Machine learning models identify abnormal patterns, subtle drift, and emerging defects early.
-
Automated Visual Inspection – Computer vision capabilities detect surface defects, dimensional inconsistencies, and quality nonconformance.
-
Advanced Quality Analytics – Statistical process control (SPC), trend analysis, and root-cause insights to improve process stability.
-
Defect & Deviation Alerts – Instant notifications for out-of-spec conditions to enable rapid corrective action.
-
Comprehensive Reporting & Traceability – Centralized dashboards and audit-ready reports with full batch and production history.
-
Scrap & Rework Reduction – Data-driven insights to minimize waste and improve first-pass yield.
-
Enterprise Data Integration – Seamless connectivity with ERP, MES, IoT sensors, and plant systems for a unified quality data foundation.